2025.10:撤销、重做,还能帮我作画
万圣节快乐!👻
我们刚刚庆祝完生日 🥳,也意味着恐怖季到了;准备好迎接万圣节吧!同时,也欢迎来到 Home Assistant 2025.10 的十月发布!🎃
这次发布延续并打磨了前几个版本中引入的一些功能,同时也带来了不少全新内容!
这次发布的最大亮点,毫无疑问是自动化编辑器的持续进化。上个版本它加入了侧边栏,而这次又带来了撤销/重做、可调整大小的侧边栏、改进后的复制/粘贴等功能!感谢你们在上个版本提供的所有反馈,这些意见对这次发布产生了巨大的影响。
现在语音助手已经支持多个唤醒词,这打开了很多新可能,尤其适合双语家庭(比如我家 😉)。仪表盘现在也会基于你的使用习惯推荐实体,变得更加智能;此外,AI Task 现在还能生成图像,我很好奇社区会拿它玩出什么花样!
祝你享受这次发布!
../Frenck
- 自动化编辑器
- 粘贴,粘贴,再粘贴(CTRL+V)
- 撤销 / 重做
- AI Task - 给我画只羊
- 仪表盘更聪明了:让你的家来推荐该显示什么
- 语音
- 你好,hola
- 哔哔啵啵
- 集成
- 其他值得注意的变化
- 媒体播放器实体的全新更多信息对话框
- 模板与 YAML 编辑器新增工具栏
- 补丁版本
- 需要帮助?加入社区吧
- 向后不兼容的变更
- 所有变更
特别感谢所有让这次发布成为现实的贡献者!也要特别感谢帮助撰写本次发布说明的 @JLo、@laupalombi 和 @piitaya。另外, @googanhiem 、@SeraphicRav、@tronikos 和 @richardpolzer 也为内容润色投入了很多精力。正因为有他们,这份发布说明才如此出色。❤️
自动化编辑器
在上一个版本,我们为自动化编辑器引入了全新布局,而你们的反馈对帮助我们继续打磨它起到了极大作用!
这次发布修复了我们从大家那里收集到的一些最常见问题。感谢所有反馈!❤️
侧边栏可调整大小
如果你正在处理一个对小侧边栏来说过于复杂的动作呢?比如带有好几个 YAML 字段的那种?现在你可以直接调整侧边栏大小,让布局更适合手头任务!
CTRL+V
此前,我们已经加入了复制与剪切的键盘快捷键。
粘贴功能实现起来更复杂,因为在自动化中,一个区块(触发器、条件、动作)可以被粘贴到很多不同位置。这次发布中,我们引入了一个非常简单的模式:如果你之前复制了某个区块,那么只要选中任意一个区块并按下 CTRL+V,就可以把它粘贴到该区块下方。
这是一个非常简单、却也非常受欢迎的自动化编辑器体验提升!
溢出菜单回来了
最初,我们把溢出菜单(也就是点击 ⋮ 时出现的菜单)以及与某个区块相关的选项都移到了侧边栏中,希望这样能让整体流程更干净。
但由于很多用户提出需求,也因为反馈指出某些操作变得更难触达了(例如测试一个条件,或直接运行一个动作),我们决定把它也带回编辑器主区域。
Undo/Redo
这种情况大家都经历过:你正在构建一个复杂自动化,结果一不小心弄错了,想回退却发现完全不方便。直到现在,撤销自动化中未保存改动的唯一办法,往往还是把它关掉然后从头再来……这个流程真的很痛苦。
这次发布引入了撤销功能(以及对应的重做)。现在,你可以在自动化编辑历史中最多撤销 75 步(如果需要,也可以再重做回来)。标准快捷键 CTRL+Z 和 CTRL+Y 也同样支持!这是 @jpbede 带来的超棒贡献,感谢!
Repeat repeat repeat repeat
最后,我们注意到 “repeat” 构建块 中存在一些不必要的复杂度。这个构建块原本用于按需重复执行一个或多个动作。
这种复杂性,源于我们试图用同一个构建块去覆盖四种主要用例。
因此,我们决定把它拆分成四个更小的构建块,并用更简单的描述去解释各自用途。很不错吧!
具体拆分如下:
- Repeat multiple times - 按固定次数重复执行一组动作。
- Repeat until - 持续重复执行一组动作,直到某个条件满足为止。条件会在每次执行完后检查。
- Repeat while - 只要条件成立,就持续重复执行一组动作。条件会在每次执行前检查。
- Repeat for each - 针对列表中的每个元素重复执行一组动作。
对高级用户来说:这次变化仅限于界面层面。repeat 块的 YAML 格式并没有改变,因此你现有的自动化不会受到影响。
自动化编辑器反馈
Home Assistant 最强大的地方之一,就是我们的社区。我们正在与你一起构建这个自动化编辑器,而你的意见会决定它接下来的演进方向。你可以通过以下两种方式参与:
AI Task - 给我画只羊
在 2025.8 中,我们引入了使用你选择的 LLM 来生成数据的方式,为更多 AI 驱动的自动化、仪表盘和其他智能家居交互铺平了道路。
而在这次发布中,我们又带来了图像生成功能!
现在,每当有人按下门铃时,你都可以收到一条通知,其中附带门铃抓拍画面的卡通版本。 @JLo 已经把这个例子变成现实,下面就是他的演示以及对应自动化!
图像生成功能已经表现得非常出色,我们迫不及待想看看你会拿它构建出什么!
仪表盘更聪明了:让你的家来推荐该显示什么
在上一个版本中,我们引入了 Home 仪表盘。如果你没有时间、精力,或者没必要去细致定制自己的仪表盘,它就提供了一种更简单的方式来控制和监测你的智能家居。
现在,我们又加入了一个新概念:推荐实体分区。它基于一个基础算法,推荐你过去交互最频繁的实体,并根据一天中的时间来决定展示哪些实体,同时只显示与当下相关的控制项。
如果你正在创建一个带分区的手动仪表盘,也可以直接把这些预测控制整合进去。配置方式基于 section:
- 新建一个 section。
- 打开并编辑该 section 的 YAML。
- 用下面的片段替换整个 section 的 YAML:
Home Assistant 最强大的地方之一,就是我们的社区。我们正在与你一起构建这个仪表盘,而你的意见会决定它接下来如何演进。你可以通过以下两种方式参与:
语音
Hello, hola
很长一段时间以来,基于 ESPHome 的语音助手(甚至包括小小的 Atom Echo)其实在底层就已经支持多个唤醒词了。随着这次发布,我们终于把这个功能正式开放给你使用!
现在,你可以为家中的每个语音助手定义两个唤醒词和两个助手!
这让双语家庭的支持变得非常直接:你只要给不同语言分配不同唤醒词即可。例如,“Okay Nabu” 可以用于法语,而 “Hey Jarvis” 用于英语。
多个唤醒词和多个助手也可以用于其他用途。想把本地语音助手与云端语音助手区分开?也很简单!你可以让 “Okay Nabu” 用于云端助手,而 “Hey Jarvis” 用于本地助手。
我们很想听听你打算如何在家里使用多个唤醒词!
Beep boop
在语音命令之后,Assist 通常会给出一句简短确认,比如 “Turned on the light” 或 “Brightness set”。这能让你知道它已经理解命令并执行了相应动作。不过,如果你和语音助手在同一个房间里,这样的确认有时会显得有些多余,因为你已经能看到或听到动作生效了。
从这次发布开始,Assist 会检测你的语音命令所触发的动作,是否都发生在与卫星设备相同的区域内。如果是,它就会播放一声简短的“哔”作为确认,而不是完整语音回复。除了更简洁之外,这也能快速提醒你:这条语音命令只影响了当前区域。
这个功能不适用于启用了 AI 的助手,因为它们可能生成各种不同的回复,无法用简单的一声提示音来替代。
集成
感谢社区持续推动新集成的加入以及现有集成的改进!你们真的太棒了 🥰
新集成
我们欢迎以下新集成加入本次发布:
- Compit,由 @Przemko92 添加
Compit 集成可让你将空调、通风和供暖控制器接入 Home Assistant。 - Cync,由 @Kinachi249 添加
将 GE Lighting Cync 智能设备(包括原名 C by GE 的智能照明产品)接入 Home Assistant。 - Droplet,由 @sarahseidman 添加
将你的 Droplet 设备接入 Home Assistant。Droplet 可以精确监测家庭的实时用水情况。 - ekey bionyx,由 @richardpolzer 添加
将 ekey bionyx 生物识别门禁系统接入,以便在智能家居中接收单独指纹扫描和数字输入事件。 - IRM KMI,由 @jdejaegh 添加
从比利时皇家气象研究所(IRM-KMI)获取准确天气数据,以获得更精确的区域天气预报。 - Libre Hardware Monitor,由 @Sab44 添加
监控你电脑的硬件传感器,包括 CPU 温度、GPU 使用率、风扇转速,以及系统性能指标。 - Portainer,由 @erwindouna 添加
管理并监控你的 Docker 容器,随时掌握正在运行容器的状态。 - Smart Meter B Route,由 @SeraphicRav 添加
通过面向日本市场设计的 B Route 协议连接你的智能电表,以获取实时能耗数据。 - SFTP Storage,由 @maretodoric 添加
使用 SFTP/SSH 协议为 Home Assistant 备份与数据存储配置安全的远程备份位置。 - Usage Prediction,由 @balloob 添加
一个内部集成,用于预测你最可能交互的实体;该功能被新的 Home 仪表盘使用。 - Victron Remote Monitoring,由 @AndyTempel 添加
Victron Remote Monitoring (VRM) 集成可从 Victron Energy 的 VRM 门户拉取站点统计信息,以及太阳能发电和用电预测。
现有集成的重要改进
新增的不只是新集成;现有集成也在持续不断改进。以下是一些值得关注的变化:
- Philips Hue 扩展了对新款 Hue Bridge Pro 上 MotionAware 传感器的支持!感谢 @marcelveldt!
- LG 为 LG ThinQ 集成新增了能耗传感器支持,让你更好地监测设备能耗!很赞!
- @natekspencer 带来了非常棒的改进:Litter-Robot 获得了多项增强,包括上次喂食传感器、今日投喂量追踪、下次喂食传感器、重力模式开关,以及 Litter-Robot 4 的球舱灯光设置!
- AccuWeather 现在提供逐小时天气预报,让你全天都能获得更细粒度的天气信息!感谢 @bieniu!
- Blue Current 集成新增了“开始充电会话”动作,方便管理你的电动车充电!干得漂亮,@NickKoepr!
- Ecowitt 集成现已支持 LDS01 传感器!很棒的补充,@GSzabados!
- Reolink 摄像头新增了多项功能,包括编码方式选择实体、Home Hub 警报器支持,以及灯光实体色温支持!感谢 @starkillerOG 的出色工作!
- 对地理寻宝爱好者来说是个好消息:@marc7s 为 Geocaching 集成加入了新的缓存传感器!如果你藏过宝,一定会喜欢!
- Lutron Caseta 现已支持多击动作,让按键控制更进阶!感谢 @rlopezdiez!
- 感谢 @alexqzd,SmartThings 空调现在可以控制空调显示灯光了!
- Shelly 设备迎来大量更新,包括 Plug US Gen4 的照度传感器、presence 组件实体、虚拟按钮支持、对象化实体、presence 区域组件支持,以及 Flood Gen4 的电缆拔出传感器!感谢 @chemelli74、@bieniu 和 @thecode!
- SwitchBot 集成扩展了设备支持,新增 Plug Mini EU、RelaySwitch 2PM 和 K11+ 吸尘器!感谢 @zerzhang!
- SwitchBot Cloud 集成也有多项改进,包括空调关闭支持、加湿器平台、Plug-Mini-EU 支持和温控面板支持!感谢 @SeraphicRav 和 @XiaoLing-git!
- 感谢 @timmo001,System Bridge 集成现在加入了功耗传感器,系统监测更完善!
- 很高兴看到 Tasmota 集成现在支持摄像头功能了!感谢 @anishsane 的贡献!
- 你在使用 Tibber 集成吗?它现在提供 15 分钟粒度的电价数据,并于 10 月 1 日生效。时机正好,感谢 @Danielhiversen!
- Tuya 集成获得了大规模更新,支持多种新设备类别和传感器:TDQ 设备能量传感器、ZNDB 设备功率传感器、DLQ 设备能量传感器、光伏逆变器支持、多类智能开关能耗统计、PM10 空气质量监测、支持窗帘电机旋转模式、警报器充电状态、烹饪温度计支持、猫砂盆支持、电动桌支持、白噪音机支持,以及水质传感器支持!这份清单太惊人了!感谢 @zzysszzy、@rokam 和 @mhalano!
- Workday 集成现在带有可在日历侧边栏查看的日历!感谢 @gjohansson-ST!
- ntfy 集成迎来重大升级!你现在可以发送带标签、图标、URL 和附件的更丰富可定制通知;同时借助新的事件平台,你还能订阅主题并根据收到的消息触发自动化。感谢 @tr4nt0r!
集成质量等级成果
Home Assistant 中有一项让我们非常自豪的东西,就是[集成质量等级]。这个等级体系帮助我们和贡献者确保集成具备高质量、可维护性,并能提供尽可能出色的用户体验。
在本次发布中,我们要庆祝多个集成提升了它们的质量等级:
-
3 个集成达到白金级 🏆
-
2 个集成达到银牌级 🥈
-
3 个集成达到铜牌级 🥉
这对这些集成及其维护者来说是巨大的成就。要达到这样的质量等级,需要投入大量努力与专注,因为这通常意味着广泛测试、完善文档、严谨的错误处理,甚至经常需要重写集成中的部分内容。
向所有参与其中的贡献者致以诚挚感谢!👏
现已可通过 UI 设置
虽然大多数集成都已经可以直接通过 Home Assistant 用户界面完成设置,但有些过去仍然只能通过 YAML 配置。我们仍在持续把更多集成迁移到 UI 中,让更多人都能更轻松地完成设置和使用。
以下集成现已可以通过 Home Assistant UI 进行设置:
其他值得一提的变化
这次发布中还有很多其他改进;以下是一些值得一提的变化:
- UI 中的 “Logbook” 现已更名为 “Activity”。这个名称更准确地反映了它展示 Home Assistant 实例中活动与事件时间线的用途。
- Matter 持续扩展,新增了占用感应保持时长、温控器冷热风扇运行状态,以及温控器室外温度传感器支持!感谢 @lboue 和 @virtualbitzz 的贡献!
- 割草机实体现已支持“开始割草”和“返回基站”意图,让语音控制更实用!感谢 @piitaya!
- 我们在上个版本中引入的 analog clock 现在又新增了一些选项!你可以为秒针启用平滑移动效果。很漂亮, @timmo001 !
- 想知道你正在使用的 Home Assistant Mobile Companion App 版本吗?如果你安装的是我们的最新版本应用,现在可以直接在设置菜单中的关于页面看到版本号了!很棒, @TimoPtr !
- thermostat 卡片 现已支持 热水器 实体。感谢 @karwosts!
- 感谢 @cr7pt0gr4ph7,插件配置 UI 现在已经支持更复杂的配置结构;这意味着当你配置带有更复杂选项(例如列表或用户账号)的插件时,会获得更好的体验。做得好!
- 说到插件,我们现在也为它们加入了 switch 实体,让控制插件变得更轻松。感谢 @felipecrs!
- 在自动化中使用 webhook 触发器?现在你可以通过为
webhook_id使用模板,让它变得更加动态。感谢 @RoboMagus! - 我们现在支持把
MCF(1000 立方英尺)作为体积的替代计量单位,感谢 @ekobres;@xtimmy86x 为速度传感器加入了m/min,而 @pioto 则加入了inH₂O压力单位支持。不错!
媒体播放器实体的全新更多信息对话框
这个功能要感谢 @jpbede 和 @matthiasdebaat!媒体播放器的 “more information” 对话框现在拥有全新设计,界面更干净,也更直观。
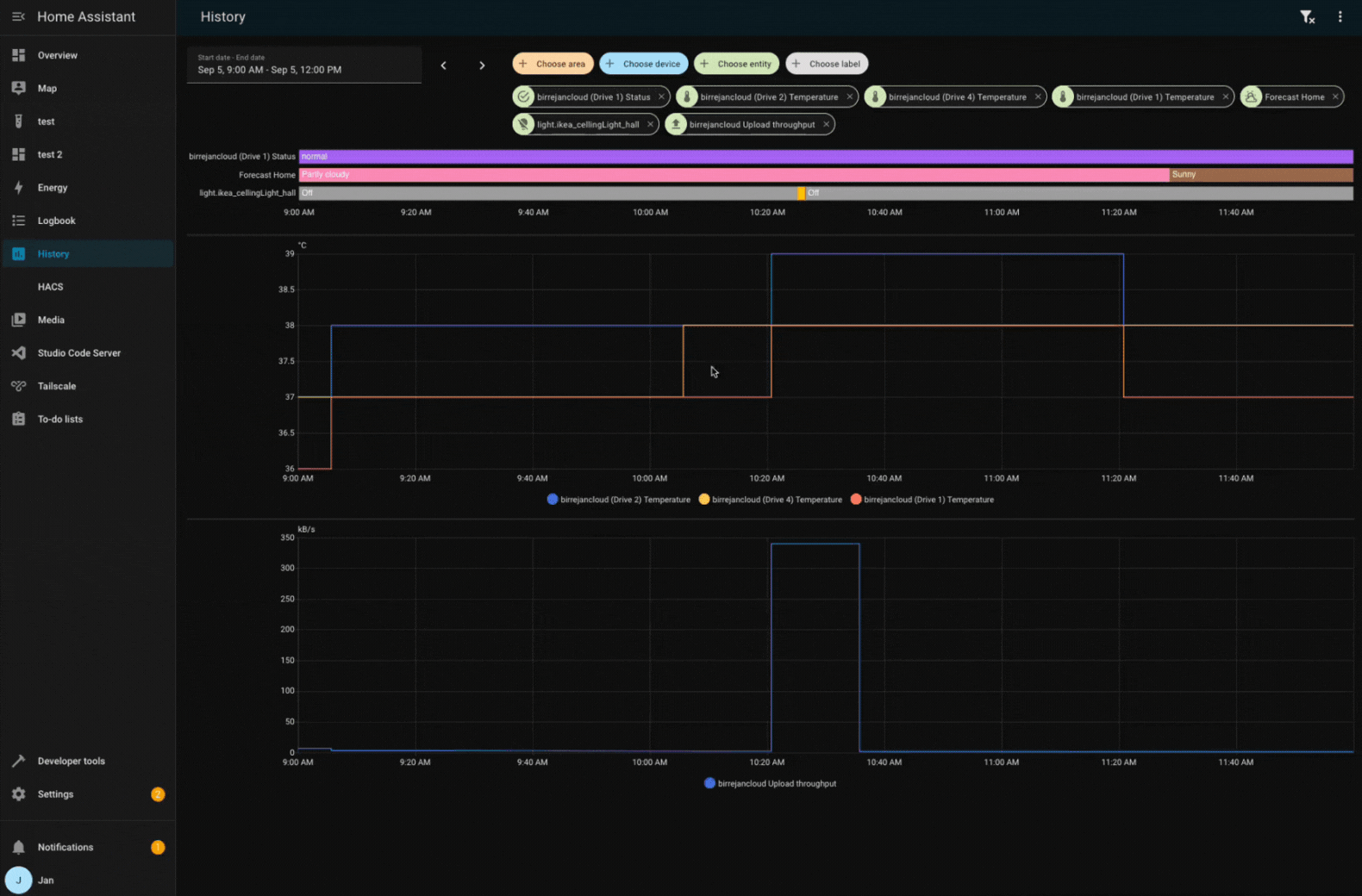
历史面板中的图表缩放同步
当你在历史面板中查看多个图表时,现在只要放大其中一个图表,其余图表也会自动同步缩放。这让你在不同实体之间比较数据变得更容易。做得好, @birrejan !
Template 与 YAML 编辑器迎来工具栏
@TCWORLD 为 UI 中的 YAML 与 template 代码编辑器贡献了一个工具栏。这解决了此前悬浮按钮会覆盖编辑器内容、影响阅读的问题。
新工具栏还加入了撤销和重做按钮,把我们为自动化编辑器引入的同样方便的撤销与重做功能也带到了这些代码编辑器中。此外,还有一个实用的小复制按钮,方便你快速复制代码!不错!
Patch releases
我们也会在 10 月为 Home Assistant 2025.10 发布补丁版本。 这些补丁版本只包含错误修复。我们的目标是每周发布一个补丁版本,发布时间尽量安排在周五。
2025.10.1 - 10月3日
- 升级 airOS 依赖 (@CoMPaTech - #153065)
- 为备用登录 URL 升级 airOS 模块 (@CoMPaTech - #153317)
- 将 aiohasupervisor 升级到 0.3.3 (@agners - #153344)
- 在 ZHA 选项流程迁移期间避免重复重置适配器 (@puddly - #153345)
- 修复 Nord Pool 的 15 分钟间隔问题 (@gjohansson-ST - #153350)
- 在 modbus 原始值处理时显式检查
None(@alengwenus - #153352) - 在 ProxmoxVE 中将配置条目设为
None(@mib1185 - #153357) - 在 airtouch4 中显式将配置条目传递给协调器 (@mib1185 - #153361)
- 新增 Roborock 拖地强度翻译 (@starkillerOG - #153380)
- 修复 ToGrill 在缺少通知时阻塞更新的问题 (@elupus - #153387)
- 将 python-roborock 升级到 2.49.1 (@Lash-L - #153396)
- Pushover:正确处理空数据段 (@linuxkidd - #153397)
- 增加 onedrive 上传分块大小 (@zweckj - #153406)
- 将 pyportainer 升级到 1.0.2 (@erwindouna - #153326)
- 将 pyportainer 升级到 1.0.3 (@erwindouna - #153413)
- 为不受支持的 gemini 模型禁用 thinking (@Shulyaka - #153415)
- 修复 Satel Integra 在 YAML 导入时创建新二元传感器的问题 (@Tommatheussen - #153419)
- 更新 ntfy 集成中
markdown字段描述 (@tr4nt0r - #153421) - 修复 Z-Wave RGB 灯光开启时偶发
ZeroDivisionError的问题 (@TheJulianJES - #153422) - 将 aiohomekit 升级到 3.2.19 (@bdraco - #153423)
- 修复
slack面向用户字符串的句式大小写 (@NoRi2909 - #153427) - 为媒体浏览器默认标题补充缺失翻译 (@timmo001 - #153430)
- 修复 Smartthings 中缺失 powerconsumptionreport 的问题 (@joostlek - #153438)
- 将 Home Assistant 基础镜像更新到 2025.10.0 (@agners - #153441)
- 为 ZBT-2 禁用波特率引导加载器重置 (@puddly - #153443)
- 为 SmartThings 的 turbo 风扇模式添加翻译 (@joostlek - #153445)
- 修复 workday 日历中的下一个事件问题 (@gjohansson-ST - #153465)
- 将 OVOEnergy 更新到 3.0.1 (@timmo001 - #153476)
- 修复 onedrive 中缺少参数传递的问题 (@zweckj - #153478)
- 将 pyTibber 升级到 0.32.2 (@Danielhiversen - #153484)
- 将 reolink-aio 升级到 0.16.1 (@starkillerOG - #153489)
- 修复 VeSync 对零风扇转速的处理问题 (@cdnninja - #153493)
- 将 universal-silabs-flasher 升级到 0.0.35 (@puddly - #153500)
- 为 Idasen Desk 更新增加防抖 (@abmantis - #153503)
- Z-Wave 支持从 USB 迁移到相同 home ID 的 socket (@balloob - #153522)
- 发现 Z-Wave 适配器时,在配置流程中始终配置附加组件 (@balloob - #153575)
2025.10.2 - 10月10日
- 在适配器固件更新期间阻止重载 ZHA 集成 (@puddly - #152626)
- Wallbox 修复多充电器场景下的速率限制问题 (@hesselonline - #153074)
- 修复 system bridge 的电源设备类问题 (@timmo001 - #153201)
- 将 PyCync 升级到 0.4.1 (@Kinachi249 - #153401)
- 更新 VRM 客户端并处理缺失预测 (@AndyTempel - #153464)
- 将 python-roborock 升级到 2.50.2 (@Lash-L - #153561)
- 将 aioamazondevices 升级到 6.2.8 (@chemelli74 - #153592)
- 将 Roborock 切换到 v4 登录 API (@Lash-L - #153593)
- 修复 MQTT 门锁在收到重置负载时状态被重置为 unknown 的问题 (@jbouwh - #153647)
- Gemini:在适用场景下使用默认模型而非推荐模型 (@Shulyaka - #153676)
- 修复 ViCare 压力传感器缺少计量单位的问题 (@CFenner - #153691)
- 将 pyvesync 升级到 3.1.0 (@cdnninja - #153693)
- 修复 Modbus 中
message_wait_milliseconds不再生效的问题 (@peetersch - #153709) - 将 opower 升级到 0.15.6 (@tronikos - #153714)
- 将 pydaikin 升级到 2.17.0 (@fredrike - #153718)
- 将 pydaikin 升级到 2.17.1 (@fredrike - #153726)
- 修复缺失
google_assistant_sdk.send_text_command的问题 (@tronikos - #153735) - 将 airOS 升级到 0.5.5,并为 v6 固件使用 formdata (@CoMPaTech - #153736)
- 让 Shelly
presencezone实体与新 API/固件保持一致 (@bieniu - #153737) - Synology DSM:配置期间不再重新初始化 API (@oyvindwe - #153739)
- 将 python-melcloud 升级到 0.1.2 (@Sander0542 - #153742)
- 修复 Alexa 设备传感器可用性检查问题 (@chemelli74 - #153743)
- 将 aioamazondevices 升级到 6.2.9 (@chemelli74 - #153756)
- 从 Alexa 设备中移除过期实体 (@chemelli74 - #153759)
- vesync 修正风扇设置模式 (@cdnninja - #153761)
- 处理 Z-Wave 天线未初始化时的 ESPHome 发现流程 (@balloob - #153790)
- 修复 Tuya 遮盖仅支持控制时的位置问题 (@epenet - #153803)
- 将 pySmartThings 升级到 3.3.1 (@joostlek - #153826)
- 捕获 AirGradient 中的更新异常 (@joostlek - #153828)
- 为 SmartThings 空调添加 motion 预设 (@joostlek - #153830)
- 修复多触发器场景下
delay_on和auto_off的问题 (@Petro31 - #153839) - 修复 Comelit SimpleHome 的 PIN 校验问题 (@chemelli74 - #153840)
- 将 aiocomelit 升级到 1.1.1 (@chemelli74 - #153843)
- 限制 SimpliSafe 启动期间的 websocket 连接尝试次数 (@bachya - #153853)
- 在 Nord Pool 服务中更平稳地处理超时错误 (@gjohansson-ST - #153856)
- 为 Miele KM7575 添加
plate_count(@derytive - #153868) - 修复 Comelit SimpleHome 恢复遮盖状态的问题 (@chemelli74 - #153887)
- 修复 AccuWeather 集成图标分配中的拼写错误 (@CFenner - #153890)
- 为 Satel Integra 子条目类型补充缺失翻译字符串 (@Tommatheussen - #153905)
- 在引导期间不自动设置 ZHA zeroconf 发现 (@TheJulianJES - #153914)
- 将
sharkiq依赖升级到 1.4.2 (@Freebien - #153931) - 修复无 HAOS 的 Thread 场景下 HA 硬件配置消息 (@TheJulianJES - #153933)
- 调整 ZBT-2 的 OTBR 配置条目名称 (@TheJulianJES - #153940)
- 将 pylamarzocco 升级到 2.1.2 (@zweckj - #153950)
- 将 holidays 升级到 0.82 (@gjohansson-ST - #153952)
- 修复 AccuWeather 每小时预报的更新间隔 (@bieniu - #153957)
- 将 env-canada 升级到 0.11.3 (@michaeldavie - #153967)
- 修复聊天日志中 llm api 列表为空的问题 (@arturpragacz - #153996)
- 不再把 ZHA 协调器自身标记为 via_device (@joostlek - #154004)
- 过滤无效的 Renault 车辆 (@epenet - #154070)
- 将 aioamazondevices 升级到 6.4.0 (@chemelli74 - #154071)
- 将 brother 升级到 5.1.1 (@bieniu - #154080)
- 修复单个 Home Assistant 服务器上多个 Lyrion Music Server 的 Squeezebox 问题 (@peteS-UK - #154081)
- Z-Wave:ESPHome 发现流程更新全部选项 (@balloob - #154113)
- 为 smlight 集成补充缺失的实体分类和图标 (@piitaya - #154131)
- 更新前端到 20251001.2 (@bramkragten - #154143)
- IOmeter 升级到 v0.2.0 (@jukrebs - #154150)
- 将 deebot-client 升级到 15.1.0 (@edenhaus - #154154)
- 修复 Shelly RPC 在设备未初始化时的遮盖更新问题 (@thecode - #154159)
- 修复 Shelly 移除孤立实体的问题 (@thecode - #154182)
2025.10.3 - 10月17日
- 将 aioasuswrt 升级到 1.5.1 (@kennedyshead - #153209)
- PushSafer:正确处理空数据段 (@LennartC - #154109)
- 移除 Smart Meter Texas 中冗余的状态写入 (@srirams - #154126)
- 修复 Overkiz 用水量的状态类问题 (@Yvan13120 - #154164)
- 将前端升级到 20251001.4 (@piitaya - #154218)
- 将 aioamazondevices 升级到 6.4.1 (@chemelli74 - #154228)
- 将 Mealie 的 URL 移出 strings.json (@andrew-codechimp - #154230)
- 将 Mastodon 的 URL 移出 strings.json (@andrew-codechimp - #154231)
- 将 Switcher 的 URL 移出 strings.json (@thecode - #154240)
- 从 ViCare strings.json 中移除 URL (@CFenner - #154243)
- 修复 August 集成在启动时处理不可用 OAuth 实现的问题 (@bdraco - #154244)
- 修复 Yale 集成在启动时处理不可用 OAuth 实现的问题 (@bdraco - #154245)
- 为 nibe 将类似 URL 的字符串移至占位符 (@elupus - #154249)
- 在 Uptime Kuma 配置流程中添加描述占位符 (@tr4nt0r - #154252)
- 在 pyLoad 配置流程中添加描述占位符 (@tr4nt0r - #154254)
- 修复 home wiziard 累计递增传感器返回 0 的问题 (@jbouwh - #154264)
- 将 pyprobeplus 升级到 1.1.0 (@pantherale0 - #154265)
- 更新 Snoo strings.json,加入 weaning_baseline (@dschafer - #154268)
- 将 Electricity Maps 的 URL 移出 strings.json (@jpbede - #154284)
- 将 aioamazondevices 升级到 6.4.3 (@chemelli74 - #154293)
- 将 Overkiz 配置流程描述中的 URL 移出 (@iMicknl - #154315)
- AsusWRT:仅将在线客户端从 API 传入设备列表 (@Vaskivskyi - #154322)
- 将 Ecobee 授权 URL 移出 strings.json (@ogruendel - #154332)
- 将 SABnzbd strings.json 中的 URL 移出 (@shaiu - #154333)
- 将 coinbase 设置流程中开发者 URL 移出 strings.json (@ogruendel - #154339)
- 修复广播名称交替变化设备的蓝牙发现问题 (@bdraco - #154347)
- 将 opower 升级到 0.15.7 (@tronikos - #154351)
- 将 pysqueezebox 库更新到 0.13.0 (@wollew - #154358)
- 将 sfr_box 的 URL 移出 strings.json (@epenet - #154364)
- 为 huawei lte 将可翻译 URL 移出 strings.json (@sonianuj287 - #154368)
- 将 aioairq 升级到 0.4.7 (@Sibgatulin - #154386)
- 将 aiocomelit 升级到 1.1.2 (@chemelli74 - #154393)
- ZHA 使用
async_schedule_reload替代async_reload(@puddly - #154397) - 将 igloohome API 访问 URL 移入常量占位符 (@DannyS95 - #154430)
- 为 Hue 的 strings.json 中
trigger_type补充缺失的long_press条目 (@mvdwetering - #154437) - 为 isy994 将可翻译 URL 移出 strings.json (@sonianuj287 - #154464)
- OpenUV:当保护窗口为 null 时跳过更新以修复问题 (@wbyoung - #154487)
- 将 aioamazondevices 升级到 6.4.4 (@chemelli74 - #154538)
- 将 Nuheat 的 URL 移出 strings.json (@tstabrawa - #154580)
- 将 pyvesync 升级到 3.1.2 (@cdnninja - #154650)
2025.10.4 - 10月24日
- 将 aioautomower 升级到 v2.3.1 (@Thomas55555 - #151795)
- 修复 Tesla Fleet 和 Teslemetry 的历史协调器问题 (@Bre77 - #153068)
- 增加 rfxtrx 的连接和配置时间 (@alec-pinson - #153834)
- Huum 中若 API 返回 0,则返回默认温度范围 (@vincentwolsink - #153871)
- 改进 Overkiz 对不受支持硬件的错误消息 (@iMicknl - #154314)
- 将 pyprobeplus 升级到 1.1.1 (@pantherale0 - #154523)
- 为 airnow 集成将可翻译 URL 移出 strings.json (@akanksha106-code - #154557)
- 为 nuki 将不可翻译元素移出 strings.json (@sonianuj287 - #154682)
- 在 Tesla Fleet 车辆协调器中处理 location scope (@Bre77 - #154731)
- 修复 Shelly TopAC EVE01-11 传感器单位问题 (@bieniu - #154740)
- 修复 pterodactyl 服务器配置链接 (@electricsteve - #154758)
- 将 Tomorrow.io 的 URL 移出 strings.json (@andrew-codechimp - #154759)
- 将 TheThingsNetwork 的 URL 移出 strings.json (@andrew-codechimp - #154760)
- 将 simplisafe 的 URL 移出 strings (@andrew-codechimp - #154762)
- 将 sensorpush_cloud 的 URL 移出 strings.json (@andrew-codechimp - #154768)
- 为 auth 将 URL 移出 strings.json (@jbouwh - #154769)
- 将 starline 的 URL 移出 strings.json (@andrew-codechimp - #154773)
- 将 orsoenergy 的 URL 移出 strings.json (@andrew-codechimp - #154776)
- 将 motionblinds 的 URL 移出 strings.json (@andrew-codechimp - #154777)
- 将 rachio 的 URL 移出 strings.json (@andrew-codechimp - #154781)
- 将 Flume 的 URL 移出 strings.json (@andrew-codechimp - #154787)
- 从 hassfest 依赖检查中移除 opower 违规项 (@cdce8p - #154797)
- 将 opower 升级到 0.15.8 (@tronikos - #154811)
- 将 nightscout 的 URL 移出 strings 并改为字段描述 (@andrew-codechimp - #154812)
- vesync 为智能塔扇显示风扇转速 (@cdnninja - #154842)
- 将 bring-api 升级到 v1.1.1 (@tr4nt0r - #154854)
- 将 PyCync 升级到 0.4.2 (@Kinachi249 - #154856)
- 将 aioamazondevices 升级到 6.4.6 (@chemelli74 - #154865)
- YoLink 移除不受支持的遥控器 (@matrixd2 - #154918)
- 修复 yamaha_musiccast
media_player.py中 BrowseError 导入问题 (@wimb0 - #154980) - 从 hassfest 依赖检查中移除 async-modbus 异常 (@cdce8p - #154988)
- Lametric 移除可翻译 URL (@erwindouna - #154991)
- 为 LCN 湿度传感器添加 SensorDeviceClass 和单位 (@alengwenus - #155044)
- 为 probe_plus 添加共享 BleakScanner (@pantherale0 - #155051)
- 改进迁移到 Uptime Kuma v2.0.0 的流程 (@tr4nt0r - #155055)
- 将 system_bridge 的 URL 移出 strings.json (@MichaelMKKelly - #155067)
- 将 aioairzone 更新到 v1.0.2 (@Noltari - #155088)
- 将 pydroplet 升级到 2.3.4 (@sarahseidman - #155103)
- 将 holidays 升级到 0.83 (@gjohansson-ST - #155107)
需要帮助?加入社区
Home Assistant 拥有一个非常棒的用户社区,大家都很乐于互相帮助。 来加入我们吧!
我们非常活跃的 Discord 聊天服务器是一个很好的交流场所, 也别忘了加入超棒的论坛。
发现 bug 或问题了吗?请到我们的 issue tracker 提交反馈,帮助我们修复!你也可以查看帮助页面,了解更多可获取支持的渠道。
你更喜欢通过电子邮件获取信息吗?欢迎订阅 Open Home Foundation 新闻邮件, 把功能更新、社区动态以及其他支持 Open Home 的项目消息直接收进邮箱。
不向后兼容的变更
我们始终尽力避免对现有功能做出可能意外影响你 Home Assistant 安装的更改,但有时这确实无法完全避免。
我们会确保把这些变更完整记录下来,尽可能降低迁移成本。本次发布包含以下不向后兼容的变化:
现在,只要配置实体和诊断实体被分配了标签,它们也会被“按标签目标”的服务动作命中并受其影响。此前,服务动作按标签执行时会忽略这两类实体。
如果你的自动化或脚本中有按标签执行的动作,请确认只有应该受影响的实体才带有该标签,即使这些实体是配置实体或诊断实体。
(@abmantis - #149309) (labels docs)
HERE 已弃用旧的免费套餐。新的 Base Plan 每月提供 5000 次免费请求。HERE Travel Time 集成的自动更新间隔已从 5 分钟调整为 30 分钟,以确保单条路线可在无费用情况下使用。
(@eifinger - #147222) (here_travel_time docs)
Home Connect 的闹钟实体已从 time 平台移除,请改用 number 实体。
(@Diegorro98 - #152188) (home_connect docs)
已移除此前标记为弃用的额外属性,请检查你的自动化。
Shelly Gas:
- Gas 实体的
Detected属性已移除,请改用 Gas detected 实体。 - Operation 实体的
Self test属性已移除,请改用 Self test 实体。
Shelly Air:
- Lamp Life 实体的
Operational hours属性已移除;如果你仍需要该信息,请使用模板实体。
(@chemelli74 - #140386) (shelly docs)
invert position 属性的作用范围已从“位置值”扩展到“状态(打开或关闭)”。完成此调整后,你不再需要使用遮盖模板来通过反转位置修正状态。如果你有启用反转位置的遮盖,并在自动化中使用其状态,请相应调整自动化逻辑。
(@dontinelli - #150418) (slide_local docs)
空调的 windFree 预设模式已重命名为 wind_free,以支持翻译。请相应调整自动化。
(@joostlek - #152833) (smartthings docs)
Tibber 电价已切换为 15 分钟间隔。
tibber.get_prices动作现在返回 15 分钟数据,而不是每小时数据。price_level属性已移除,不再支持。intraday_price_ranking属性现在缩放到(0,1),以更好支持 15 分钟电价。
(@Danielhiversen - #151881) (tibber docs)
我们已从该集成中移除对 Zabbix 5.0 的官方支持。虽然这不会直接导致与 Zabbix 5.0 的连接中断,但未来更新将不再验证与该版本的兼容性。请注意,Zabbix 5 LTS 已在 2025 年 5 月结束支持周期。
(@nolsto - #149450) (zabbix docs)
已移除额外的 ZHA 专用遮盖实体属性,因为这些值已不再填充。
target_lift_positiontarget_tilt_position
(@jeverley - #142534) (zha docs)
ZhongHong 温控实体 set_fan_mode 动作的行为已更改。
风扇模式值现在会转换为小写,而不再是大写,以符合标准约定。
如果你的自动化依赖大写风扇模式值,请将其更新为小写值。
(@Blear - #151559) (zhong_hong docs)
如果你是自定义集成开发者,想了解可用于你集成的变更和新功能,请关注我们的 开发者博客。以下是本次发布中最值得关注的开发者变更:
全部变更
当然,本次发布还有更多内容。你可以在这里查看完整变更列表:Home Assistant 核心 2025.10 完整更新日志

